Êtes-vous abonné à la newsletter Zozio ? Si la réponse est non, c’est par ici que ça se passe

Zozio accélère son développement et crée un bureau aux Etats-Unis !

Demande de demo

Êtes-vous abonné à la newsletter Zozio ? Si la réponse est non, c’est par ici que ça se passe

Demande de demo

Ordonnancez votre production

Pour ordonnancer votre production, vous utilisez déjà des outils tels que votre ERP ? Des tableurs ? Vos équipes de terrain utilisent ces outils et s’en réfèrent chaque semaine au planning prévu par les responsables de la planification ?

Mais qu’en est-il de la gestion réactive des aléas en temps réel ? Interruptions de ligne, absence de vos collaborateurs, panne machine…

Chez Zozio, nous avons identifié que les outils employés ne sont pas toujours adaptés à la réalité de la production.

C’est pourquoi nous avons conçu une offre : ROBIN Daily Scheduling, pour accompagner l’ordonnancement de votre production en temps réel.

Modélisez vos ressources

Si vous êtes une entreprise industrielle dont les lignes de production sont organisées en JobShop Manufacturing et comportent donc de nombreux ateliers avec des opérations variées et difficiles à suivre, notre solution est idéale pour faciliter la prise d’informations en temps réel et la collaboration inter-équipes.

Avec notre solution, vous allez pouvoir modéliser l’ensemble de vos ressources : 

  • vos composants,
  • vos machines,
  • vos ressources (collaborateurs) et leurs compétences.

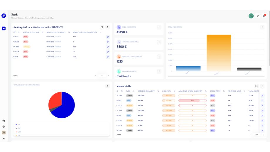
Vous pouvez gérer directement dans notre plateforme ROBIN le planning des collaborateurs, leurs disponibilités, congés, absences et réadapter la production en fonction de l’ensemble des ressources disponibles (humaines et matérielles).

Utilisez ROBIN pour gérer vos ressources (stocks, machines, planning des collaborateurs) et réadapter en fonction de la réalité-terrain

Ordonnancez votre production

Avec ROBIN, obtenez votre analyse de charge – capacité en temps réel grâce à des indicateurs précis et simples à consulter.

Grâce à nos widgets (tableaux de bord, indicateurs de performance…) entièrement configurables selon vos besoins, vous pouvez déterminer en quelques clics si la production est réalisable dans un contexte donné.

Notre logiciel vous permet de préparer le meilleur plan de production possible au regard de vos capacités.

Générez un diagramme de Gantt et visualisez votre planning de production.

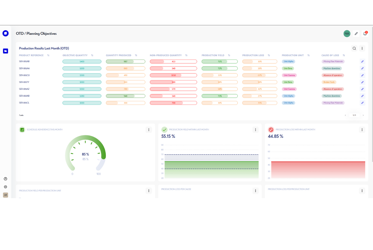
Supervisez votre production

Avec ROBIN Daily Scheduling, vous pouvez suivre en temps réel vos tâches en cours. Soyez informés des avancements, des retards et échéances en un clic.

Vous pouvez faire le calcul et le suivi de vos KPIs et vérifier l’adhérence de la production à vos prévisions.

Découvrir ROBIN Daily Scheduling

D'autres cas d'usage à explorer

MERCI DE CONSULTER LE SITE UNIQUEMENT EN FORMAT PORTRAIT
Le site utilise des technologies modernes et créatives.
Veuillez consulter celui-ci sur un navigateur plus récent de type Chrome, Firefox, Safari, ou bien Edge.