Zozio accelerates its growth and opens an office in Philadelphia!

Ask for a demo

Zozio accelerates its growth and opens an office in Philadelphia!

Ask for a demo
Analyze

ROBIN Workflow Control

ROBIN Workflow Control Benefits

  • icon Cycle Analysis
  • icon Analyse your Process Compliance
  • icon Lead Time Measurements

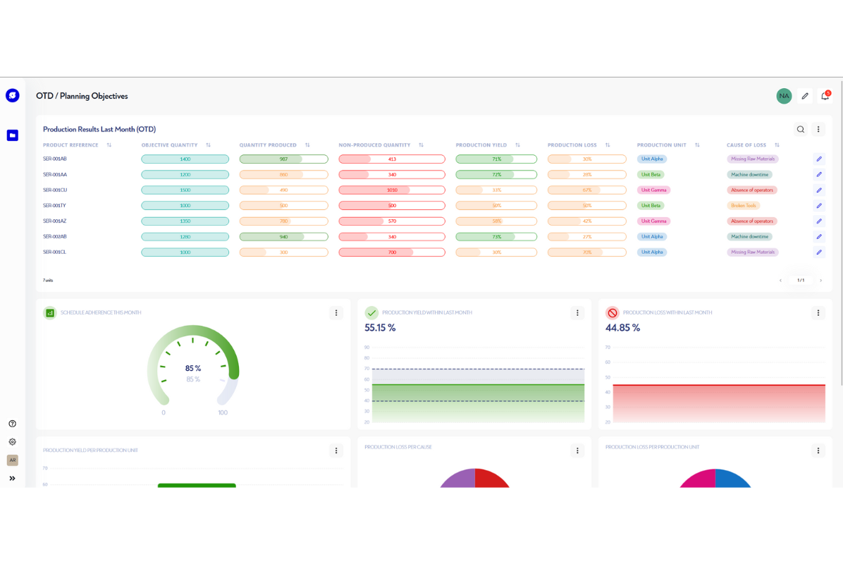
Configure Your Alerts and KPIs to Ensure Process Compliance

With ROBIN Workflow Control, gain perspective on your production capabilities:

  • Generate alerts based on your use cases
  • Analyze the compliance of your processes
  • Measure your storage times
  • Calculate your process adherence
  • Analyze your cycles

Generate Alerts

Be informed when, for example, your parts inventory is insufficient to complete ongoing production, all without interruption. These alerts allow you to resize your buffer stocks according to actual needs.

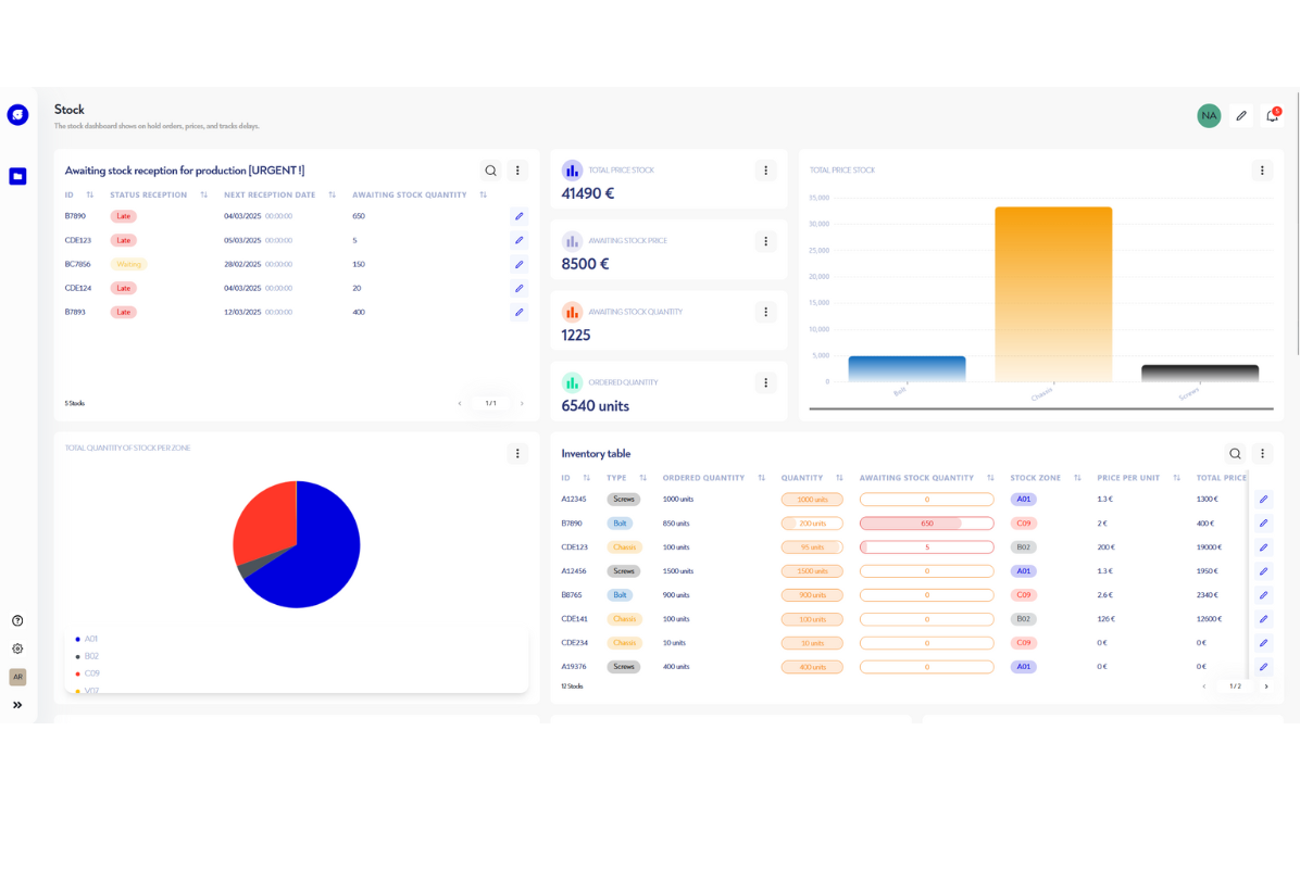
Measure Stock Evolution Over Time

Base your decisions on precise and updated information about the status of your processes and the manufacturing stages of your products.

Measure your Lead Times

With the ROBIN Workflow Control module, obtain a precise overview at each stage of your processes. With access to useful information, anticipate delivery times and make quick decisions.

Identify Bottlenecks

Analyze your production flows and identify workstations that limit production. You obtain lead times at each station thanks to our ROBIN IoT geolocation solution and data collected from the field, providing high value-added information compared to the theoretical information obtained via the MES (Manufacturing Execution System).

Visualize Your Performance History

An infinite number of KPIs can be generated from our ultra-configurable platform. Among these, you can create a spaghetti diagram history to track your production performance over time.

MERCI DE CONSULTER LE SITE UNIQUEMENT EN FORMAT PORTRAIT
The website uses modern and creative technologies.
Please consult this on a more recent browser such as Chrome, Firefox, Safari, or Edge.